Skip to content

Tracing#

Concept#

Tracing is a form of observability that tracks the flow of requests as they move through various services in a distributed system. It provides insights into the interactions between services, highlighting performance bottlenecks and errors. The result of implementing tracing is a detailed map of the service interactions, often visualized as a trace diagram. This helps developers understand the behavior and performance of their applications. For an in-depth explanation, please refer to the OpenTelemetry tracing specification.

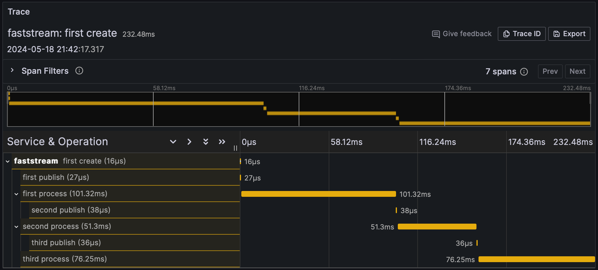
HTML-page Visualized via Grafana and Tempo

This trace is derived from the relationship between the following handlers:

@broker.subscriber("first")
@broker.publisher("second")
async def first_handler(msg: str):
    await asyncio.sleep(0.1)
    return msg


@broker.subscriber("second")
@broker.publisher("third")
async def second_handler(msg: str):
    await asyncio.sleep(0.05)
    return msg


@broker.subscriber("third")
async def third_handler(msg: str):
    await asyncio.sleep(0.075)

FastStream Tracing#

OpenTelemetry tracing support in FastStream adheres to the semantic conventions for messaging systems.

To enable tracing your broker:

  1. Install FastStream with the opentelemetry-sdk:

    pip install 'faststream[otel]'
    
  2. Configure TracerProvider:

    1
    2
    3
    4
    5
    6
    7
    from opentelemetry import trace
    from opentelemetry.sdk.resources import Resource
    from opentelemetry.sdk.trace import TracerProvider
    
    resource = Resource.create(attributes={"service.name": "faststream"})
    tracer_provider = TracerProvider(resource=resource)
    trace.set_tracer_provider(tracer_provider)
    
  3. Add TelemetryMiddleware to your broker:

from faststream import FastStream
from faststream.kafka import KafkaBroker
from faststream.kafka.opentelemetry import KafkaTelemetryMiddleware

broker = KafkaBroker(
    middlewares=(
        KafkaTelemetryMiddleware(tracer_provider=tracer_provider),
    ),
)
app = FastStream(broker)
from faststream import FastStream
from faststream.confluent import KafkaBroker
from faststream.confluent.opentelemetry import KafkaTelemetryMiddleware

broker = KafkaBroker(
    middlewares=(
        KafkaTelemetryMiddleware(tracer_provider=tracer_provider)
    ),
)
app = FastStream(broker)
from faststream import FastStream
from faststream.rabbit import RabbitBroker
from faststream.rabbit.opentelemetry import RabbitTelemetryMiddleware

broker = RabbitBroker(
    middlewares=(
        RabbitTelemetryMiddleware(tracer_provider=tracer_provider),
    ),
)
app = FastStream(broker)
from faststream import FastStream
from faststream.nats import NatsBroker
from faststream.nats.opentelemetry import NatsTelemetryMiddleware

broker = NatsBroker(
    middlewares=(
        NatsTelemetryMiddleware(tracer_provider=tracer_provider),
    ),
)
app = FastStream(broker)
from faststream import FastStream
from faststream.redis import RedisBroker
from faststream.redis.opentelemetry import RedisTelemetryMiddleware

broker = RedisBroker(
    middlewares=(
        RedisTelemetryMiddleware(tracer_provider=tracer_provider),
    ),
)
app = FastStream(broker)

Exporting#

To export traces, you must configure an exporter. Options include:

There are other exporters also.

To configure the export of traces via opentelemetry-exporter-otlp:

  1. Install the OTLP exporter opentelemetry-exporter-otlp:

    pip install opentelemetry-exporter-otlp
    
  2. Configure the OTLPSpanExporter:

    1
    2
    3
    4
    5
    6
    from opentelemetry.exporter.otlp.proto.grpc.trace_exporter import OTLPSpanExporter
    from opentelemetry.sdk.trace.export import BatchSpanProcessor
    
    exporter = OTLPSpanExporter(endpoint="http://127.0.0.1:4317")
    processor = BatchSpanProcessor(exporter)
    tracer_provider.add_span_processor(processor)
    

Visualization#

To visualize traces, send them to a backend system that supports distributed tracing, such as Jaeger, Zipkin, or Grafana Tempo. These systems provide user interfaces to visualize and analyze traces.

  • Jaeger: Run Jaeger using Docker and configure your OpenTelemetry middleware to send traces to Jaeger. For more details, see the Jaeger documentation.
  • Zipkin: Like Jaeger, Zipkin can be run using Docker and configured with OpenTelemetry middleware. For more details, see the Zipkin documentation.
  • Grafana Tempo: Grafana Tempo is a high-scale, distributed tracing backend. Configure OpenTelemetry to export traces to Tempo, which can then be visualized using Grafana. For more details, see the Grafana Tempo documentation.

Context Propagation#

Quite often it is necessary to communicate with other services by propagating the trace context. To propagate the trace context, use the CurrentSpan object:

from opentelemetry import trace, propagate
from faststream.opentelemetry import CurrentSpan

@broker.subscriber("symbol")
async def handler(
    msg: str,
    span: CurrentSpan,
) -> None:
    headers = {}
    propagate.inject(headers, context=trace.set_span_in_context(span))
    price = await exchange_client.get_symbol_price(
        msg,
        headers=headers,
    )